Overview Features Benefits How It Works Plans Contact
Used in Production Buildings

Smarter Buildings.
Lower Energy Costs.

epulsio is an AI-powered platform that monitors your building systems in real time, predicts energy consumption, detects faults automatically, and optimizes costs — so you save money without lifting a finger.

app.epulsio.com/dashboard
epulsio Dashboard
0–30%
Average Energy Savings
24/7
Real-time Monitoring
0+
Automated Scripts Running
BMS / API / CSV
Flexible Integration Options
LIVE MONITORING

Complete Building Overview in One Place

See everything happening in your building at a glance — active alerts, HVAC performance, energy charts, and fault notifications. No more switching between systems.

  • Real-time charts for all HVAC units
  • Critical fault alerts with priorities
  • Weather integration & outdoor conditions
  • Custom dashboard widgets per role
app.epulsio.com/dashboard
Dashboard
AI INTELLIGENCE

Predict Energy Consumption Before It Happens

Our AI models analyze historical patterns, weather forecasts, and occupancy schedules to accurately predict energy usage. Plan ahead, avoid peak charges, and discover hidden savings.

  • Prophet-based time series forecasting
  • Weather-aware prediction models
  • AI Assistant answers questions about your data
  • Anomaly detection & early warnings
app.epulsio.com/predictions
Predictions & AI Assistant
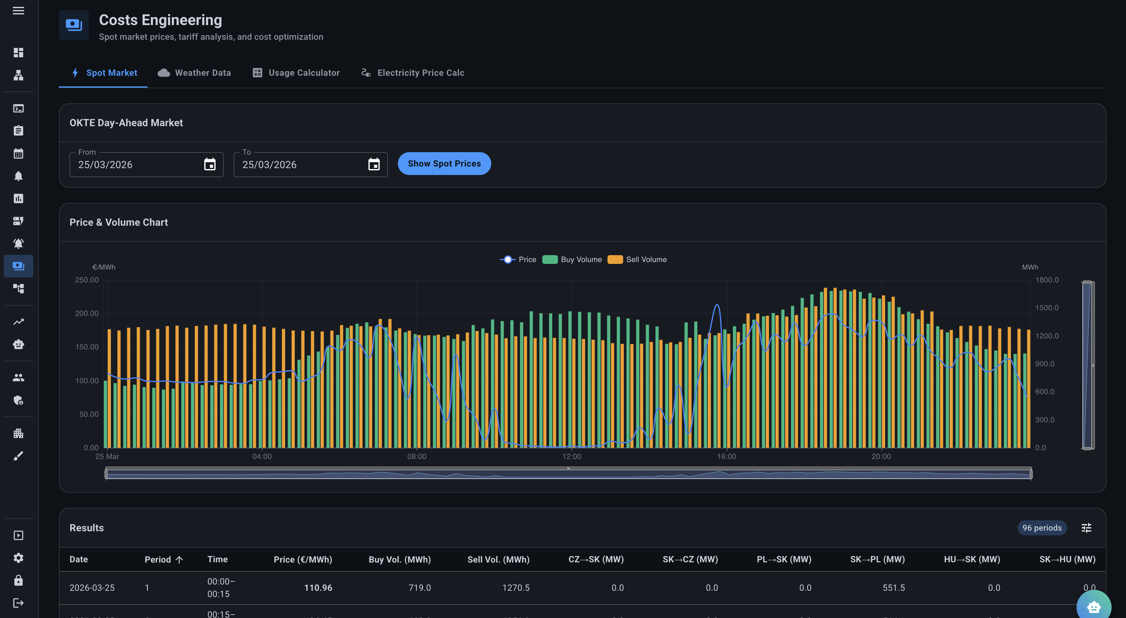
COST OPTIMIZATION

Electricity Spot Prices & Smart Cost Management

Integrated OKTE day-ahead market data lets you see real-time electricity prices across regions. Optimize when your systems run to take advantage of the cheapest energy periods and avoid expensive peaks.

  • OKTE Day-Ahead Market price feeds
  • Proactive usage optimization to reduce peak costs
  • Tariff analysis & usage calculator
  • Schedule operations during low-price windows
app.epulsio.com/energy-costs
Spot Prices
AI-DRIVEN AUDITS

Automatic Fault Detection & Performance Audits

100+ automated scripts continuously audit your building systems — checking humidity, temperature setpoints, airflow, and equipment health. Issues are flagged instantly with priority, cost impact, and recommended actions.

  • Performance scoring per floor / zone
  • Monitoring of any environment metric — temperature, humidity, air quality & more
  • Cost tracking per fault with financial impact estimates
  • Exportable audit reports for compliance
app.epulsio.com/data-model/performance
Performance Monitoring
NO-CODE AUTOMATION

Visual Script Builder — Automate Without Coding

Drag-and-drop building blocks to create custom automation rules. Define inputs from your sensors, add conditions and calculations, and output results — all visually. Your facility team can build and modify rules without IT support.

  • Input → Process → Output visual flow
  • Scheduled execution (hourly, daily, weekly)
  • Live execution monitoring
  • Group scripts by category: Faults, KPIs, Performance
app.epulsio.com/scripts/builder
Script Builder
CUSTOM REPORTING

Custom Reports & Full Activity Tracking

Generate PDF reports on demand or schedule them weekly. Track every fault, action, and cost in a centralized activity log. Know exactly what happened, when, and how much it cost your building.

  • Automated PDF reports with scheduling
  • Full activity log with priorities & costs
  • Filter by node, category, status
  • Email & notification delivery
app.epulsio.com/activities
Activities & Reports

Every Tool You Need

From event scheduling to fault categorization — epulsio covers the full lifecycle of building energy management.

app.epulsio.com/scripts/groups
Script Groups
Fault & KPI Script Groups
app.epulsio.com/calendar
Calendar
Occupancy & Event Scheduling
app.epulsio.com/energy-costs
Public access using QR
Public access to selected data using QR

Measurable Results,
Not Just Promises

Every feature is designed to deliver tangible savings and operational improvements you can see in your bottom line.

15–30% Energy Savings

Automated fault detection, optimized schedules, and AI-driven insights combine to significantly reduce your energy bills.

📊

Predictive, Not Reactive

AI predicts issues before they become costly failures. Fix problems before tenants even notice them.

🚀

Fast Integration

Connect to your existing BMS (Siemens, Honeywell, etc.) in under a week. No hardware changes. No downtime. Just plug and optimize.

💰

Spot Price Optimization

Automatically shift energy-intensive operations to cheaper electricity periods. OKTE market data integrated in real time.

🤖

AI Assistant (Pulse)

Ask natural-language questions about your building. "What was the highest temperature last week?" — instant, data-backed answers.

📈

Compliance & ESG Ready

Auto-generated audit reports, energy usage tracking, and carbon footprint insights support your ESG reporting requirements.

Up and Running in
Three Simple Steps

No complex setup. No long onboarding. Start seeing results immediately.

1

Connect Your BMS

We integrate with your existing building management system via secure API. Siemens, Honeywell, Schneider — all supported.

2

Configure & Automate

Set up monitoring rules, fault detection scripts, and prediction models using our visual builder. No coding required.

3

Save & Optimize

Watch your energy costs drop as epulsio continuously identifies savings opportunities, prevents faults, and optimizes operations 24/7.

Choose Your Plan

Two tiers designed to match your building's needs — from guided optimization to full-service engineering.

Coaching
Engineering
Activities Creation
Activities Prioritization / Validation
Consulting
Dashboards
Live Diagnostic Review
Data Model Review
Site Visit
Configuration Review

Ready to Make Your Building
Smarter & More Efficient?

Schedule a personalized demo and see how much you could save. No commitment, no pressure — just data.

Contact Us